當前位置:產品中心 > 定量控製儀 > 定量控製儀
| 型 號: | DQ-2100 |
| 品 牌: | 多欽儀表 |
| 所屬分類: | 定量控製儀 |
| 所 在 地: | 上海 |
| 更新日期: | 2017.09.13 12:04:06 |
定量控製儀,適用於各種液體介質的流量顯示、積算、控製功能;輸入多種流量傳感器信號(如渦街、渦輪、電磁、羅茨、橢圓齒輪,雙轉子,孔板、V型錐、阿牛巴、質量流量等各種流量計)。
定量控製儀 概況
· 通用型智儀能定量控製儀(以下簡稱控製儀)主要特點:
· 適用於各種液體介質的流量顯示、積算、控製功能;
· 輸入多種流量傳感器信號(如渦街、渦輪、電磁、羅茨、橢圓齒輪,雙轉子,孔板、V型錐、阿牛巴、質量流量等各種流量計);
· 流量輸入通道:可接收頻率信號和多種模擬電流信號;
· 溫度輸入通道:可接收多種模擬電流信號;
· 可提供變送器+24V DC,+12V DC供電電源,帶短路保護功能,簡化係統,節省投資;
· 容錯功能:溫度/密度補償測量信號異常時,用對應的手動設定值進行補償運算;
· 流量再發送功能,輸出流量的電流信號,更新周期1秒,滿足自動控製需要;
· 儀表時鍾和定時自動抄表功能、打印功能,為計量管理提供方便;
· 豐富的自檢和自診斷功能使儀表更易於使用和維護;
· 三級密碼設定可防止未經授權的人員改變已設定的數據;
· 儀表內部不設任何電位器、編碼開關等可調器件,從而提高儀表的耐震性、穩定性和可靠性;
· 通訊功能:能通過多種通訊方式與上位計算機進行數據通訊,組成能源計量網絡係統:
à RS-485;
à RS-232;
à GPRS、CDMA;
à 寬帶網。
定量控製儀儀表的主要技術指標
1.輸入信號
模 擬 量:
· 熱電偶:標準熱電偶——K、E、B、J、N、T、S;
·電 阻:標準熱電阻 ——Pt100;
·電 流:0~10mA、4~20mA——輸入阻抗≤250Ω;
脈 衝 量:
·波 形:矩形、正弦波和三角波;
·幅 度:大於4V;
·頻 率:0~10KHz(或根據用戶要求)。
2.輸出信號
模擬量輸出:
·DC 0~10mA(負載電阻≤750Ω);
·DC 4~20mA(負載電阻≤500Ω);
3.開關量輸出
·繼電器輸出——帶回差,AC220V/3A;DC24V/6A(阻性負載)。
4.通訊輸出
·接口方式——標準串行通訊接口:RS-232C,RS-485,以太網;
·波特率——600,1200,2400,4800,9600Kbps, 儀表內部設定。
5.饋電輸出
·DC24V,負載≤100mA;
·DC12V,負載≤200mA
6.特 性
·測量精度:±0.2%FS±1字或±0.5%FS±1字
·頻率轉換精度:±1脈衝(LMS)一般優於0.2%
·測量範圍:-999999~999999字(瞬時值,補償值);
·0~99999999.9999字(累積值)
·分辨率:±1字
7.顯示方式
·帶背光大屏幕128×64點陣液晶圖形顯示器;
·曆史累積流量,瞬時流量,介質溫度,介質密度,流量(差壓電流、頻率)值,時鍾,報警狀況;
·0~999999瞬時流量值
·0~99999999.9999累積值
·-9999~9999溫度補償
·-99999~999999流量(差壓、頻率)值
8.控製/報警
·可選擇繼電器上限、下限控製(或報警)輸出,LCD和LED輸出指示;
·控製(或報警)方式為帶回差(用戶可自由設定)
·選擇報警方式:流量上限,流量下限,溫度上限,溫度下限;
9.打印控製
·直接配接串行熱敏漢字打印機,可實現即時或定時打印;參數設定:每日多達8次定時打印時間,打印機軟開關。
10.中文菜單提示
·麵板輕觸式按鍵設定;
·參數設定值斷電後保存時間大於20年;
·參數設定值三級密碼鎖定;
11.保護方式
·斷電後累積值保持時間大於20年;
·電源欠壓自動複位;
·工作異常自動複位(Watch Dog);
·自恢複保險絲,短路保護。
12.使用環境
·環境溫度:-20~60℃
·相對濕度:≤85%RH ,避免強腐蝕氣體
13.供電電壓
·常規型:AC 220V %(50Hz±2Hz);
·特殊型:AC 80~265V—開關電源;
DC 24V±1V—開關電源 ;
·後備電源:+12V,20AH,可維持72小時。
14.功 耗
·≤10W(AC220V線性電源供電)
詳細說明書下載:http://www.zaza.net.cn/xiazai/detail/390
通訊協議下載:http:http://www.zaza.net.cn/xiazai/detail/391
定量控製儀 的應用
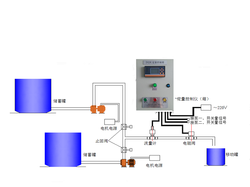
定ding量liang控kong製zhi儀yi在zai接jie收shou了le計ji量liang傳chuan感gan器qi的de信xin號hao後hou,在zai其qi內nei部bu完wan成cheng累lei計ji和he顯xian示shi,同tong時shi在zai控kong製zhi儀yi內nei部bu設she定ding好hao所suo需xu要yao的de定ding量liang控kong製zhi值zhi,當dang定ding量liang控kong製zhi儀yi顯xian示shi的de累lei計ji數shu值zhi達da到dao所suo設she定ding的de定ding量liang控kong製zhi值zhi時shi,定ding量liang控kong製zhi儀yi輸shu出chu開kai關guan量liang信xin號hao。此ci時shi利li用yong該gai開kai關guan信xin號hao通tong過guo配pei接jie繼ji電dian器qi或huo接jie觸chu器qi來lai控kong製zhi安an裝zhuang在zai管guan道dao上shang的de斷duan流liu設she備bei,從cong而er達da到dao定ding量liang控kong製zhi的de效xiao果guo。
常規配套設備與控製優勢:
控製示意圖:


用來配套渦輪流量計:http://www.zaza.net.cn/chanpin/index/35
定量控製係統介紹:http://www.zaza.net.cn/chanpin/index/63
售後與質保
多欽儀表(上海)有限公司供應的所有產品:
所有產品質保2年;
免費提供電話谘詢、指導安裝調試等服務;
協商上門指導安裝、調試等事宜,隻收取合理的差旅費用;
量大可以免費上門指導安裝、調試;
服務宗旨:不管產品使用多長時間,隻要您找到我們,我們都會為您解決所有問題,直到滿意為止。相信我們從事流量計行業10多年的實踐經驗能為你帶來滿意的服務。